Metrics
This section describes how to enable metrics reporting on the Policy Server.
Before continuing, make sure you completed the previous OpenTelemetry section of this book. It is required for this section to work correctly.
We are going to use Prometheus to scrape metrics exposed by the Policy Server.
Install Prometheus​
We will use the Prometheus Operator, that allows us to intuitively define Prometheus' Targets.
There are many ways to install and set up Prometheus. For ease of deployment, we will use the Prometheus community Helm chart.
Let's add the helm repository from the Prometheus Community:
helm repo add prometheus-community https://prometheus-community.github.io/helm-charts
Now, let's install the
kube-prometheus-stack
chart. This chart contains a collection of Kubernetes manifests, Grafana dashboards, and Prometheus
rules.
Let's create a kube-prometheus-stack-values.yaml file to configure the kube-prometheus-stack
Helm chart values with the following contents:
prometheus:
additionalServiceMonitors:
- name: kubewarden
selector:
matchLabels:
app: kubewarden-policy-server-default
namespaceSelector:
matchNames:
- kubewarden
endpoints:
- port: metrics
interval: 10s
- name: kubewarden-controller
selector:
matchLabels:
app.kubernetes.io/name: kubewarden-controller
namespaceSelector:
matchNames:
- kubewarden
endpoints:
- port: metrics
interval: 10s
The prometheus-operator deployed as part of this Helm chart defines the concept of Service
Monitors,
used to declaratively define which services should be monitored by Prometheus.
In our case, we are adding a Service monitor targeting the kubewarden namespace, for services that
match labels app=kubewarden-policy-server-default and app.kubernetes.io/name: kubewarden-controller.
This way, the Prometheus Operator is able to inspect which Kubernetes Endpoints are tied to services matching this conditions.
The operator will then take care of generating a valid configuration file for Prometheus, and reloading it
automatically after updating its configuration file.
Install the Prometheus stack Helm Chart :
At time of writing the latest chart version is 51.5.3
helm install --wait --create-namespace \
--namespace prometheus \
--version 51.5.3 \
--values kube-prometheus-stack-values.yaml \
prometheus prometheus-community/kube-prometheus-stack
Install Kubewarden​
We can now install Kubewarden in the recommended way with Helm charts.
cert-manager is a requirement of Kubewarden, and OpenTelemetry is required for this feature, but we've already installed them in a previous section of this book.
As a first step, we have to add the Helm repository that contains Kubewarden:
helm repo add kubewarden https://charts.kubewarden.io
Then we have to install the Custom Resource Definitions (CRDs) defined by Kubewarden:
helm install --wait \
--namespace kubewarden --create-namespace \
kubewarden-crds kubewarden/kubewarden-crds
Now we can deploy the rest of the Kubewarden stack. The official helm
chart will create a PolicyServer named default.
Let's configure the values of the Helm Chart so that we have metrics enabled
in Kubewarden. Write the kubewarden-values.yaml file with the following contents:
telemetry:
metrics:
enabled: True
port: 8080
Now, let's install the helm charts:
helm install --wait \
--namespace kubewarden \
--values kubewarden-values.yaml \
kubewarden-controller kubewarden/kubewarden-controller
helm install --wait \
--namespace kubewarden \
--create-namespace \
kubewarden-defaults kubewarden/kubewarden-defaults \
--set recommendedPolicies.enabled=True \
--set recommendedPolicies.defaultPolicyMode=monitor
This leads to the creation of the default instance of PolicyServer:
kubectl get policyservers.policies.kubewarden.io
NAME AGE
default 3m7s
By default, this policy server will have metrics enabled.
Accessing Prometheus​
Prometheus exposes a very simple UI that we can use to inspect metrics exposed by different components within our Kubernetes cluster.
We can forward the Prometheus port so we can easily access it.
kubectl port-forward -n prometheus --address 0.0.0.0 svc/prometheus-operated 9090
Now, we can visit prometheus through port 9090 and perform a query, for example:
kubewarden_policy_evaluations_total. We will see that the number of evaluations will grow over
time as we produce more requests that go through the policy.
Accessing Grafana​
We can forward the Grafana service so we can easily access it.
kubectl port-forward -n prometheus --address 0.0.0.0 svc/prometheus-grafana 8080:80
You can now login with the default username admin and password prom-operator.
Using Kubewarden Grafana dashboard​
The Kubewarden developers made available a Grafana dashboard with some basic metrics that give an overview about how Kubewarden behaves inside of cluster. This dashboard is available in the Kubewarden repository in a JSON file or in the Grafana website.
To import the dashboard into your environment, you can download the JSON file from the Grafana website or from the repository:
curl https://raw.githubusercontent.com/kubewarden/policy-server/main/kubewarden-dashboard.json
Once you have the file in your machine you should access the Grafana dashboard and
import it.
Visit /dashboard/import in the Grafana dashboard and follow these steps:
- Copy the JSON file contents and paste them into the
Import via panel jsonbox in the Grafana UI - Click the
Loadbutton - Choosing
Prometheusas the source - Click the
Importbutton
Another option is import it directly from the Grafana.com website. For this:
- Copy the dashboard ID from the dashboard page,
- Paste it in the
Import via grafana.comfield - Click the
loadbutton. - After importing the dashboard, define the Prometheus data source to use and finish the import process.
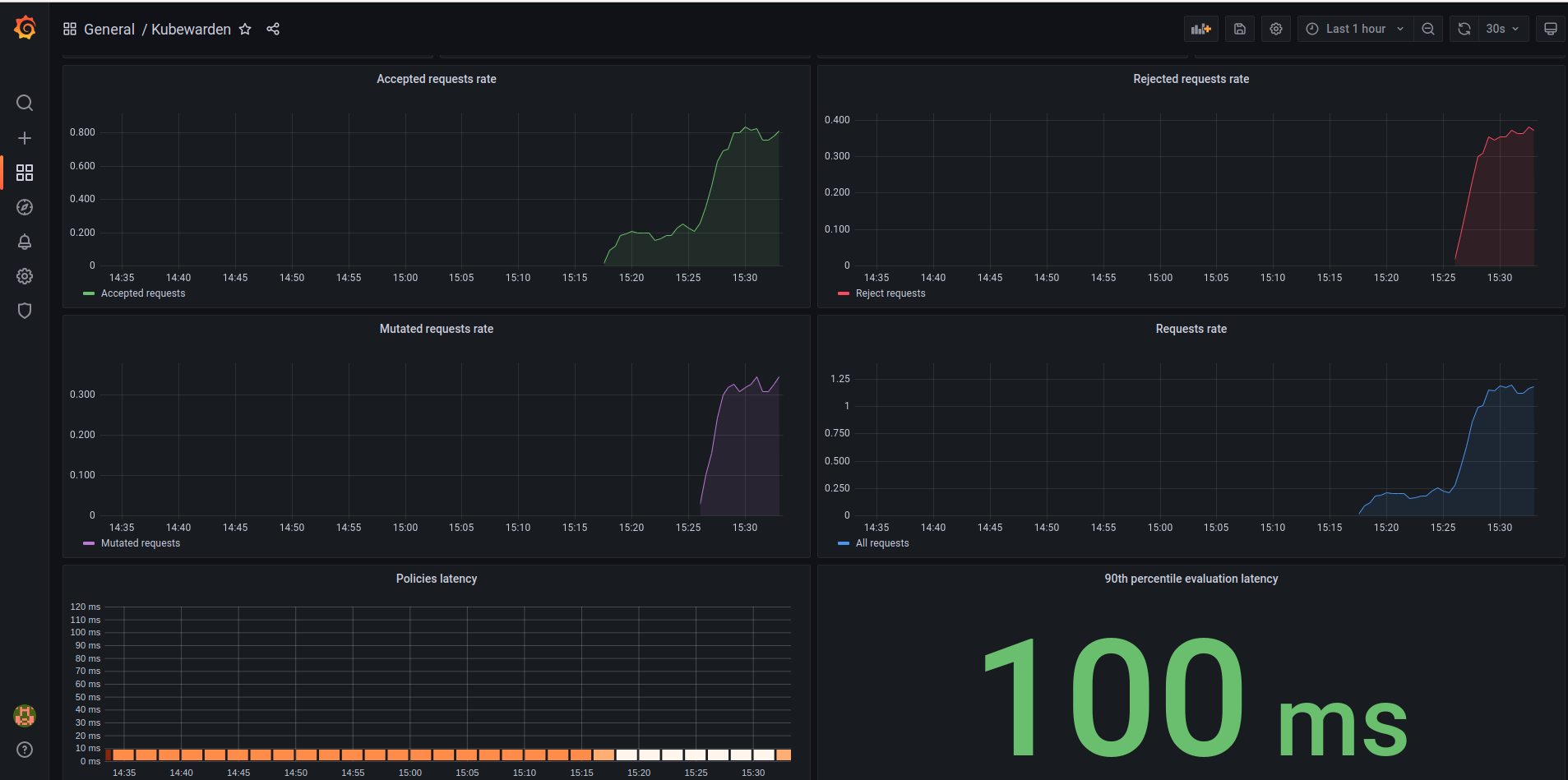
You should be able to see the dashboard similar to this:

The Grafana dashboard has panes showing the state of all the policies managed by Kubewarden. Plus it has policy-specific panels.
Policy detailed metrics can be obtained by changing the value of the policy_name
variable to match the name of the desired policy.